You can spend hours crafting the perfect email, but if it lands in spam, none of it matters.
That is where email testing tools come in.
They help you understand how mailbox providers view your emails before you hit send, so you can fix issues early.
Here is what a good email testing tool helps you do:
- Identify spam triggers before sending
- Test inbox placement across different providers
- Check authentication records (SPF, DKIM, DMARC)
- Preview how your emails appear across devices and clients
- Monitor domain health and sender reputation over time
In this blog, I have listed the 5 best email testing tools that help marketers and sales teams send confidently, maintain strong deliverability, and land in the inbox every time.
Email Testing Tools – TOC
TL;DR: Email Testing Tools By Use Case
- Inbox Radar by Saleshandy – Best email testing tool for improving cold email deliverability. Tests inbox placement, detects spam triggers, and fixes authentication issues before launch.
- ZeroBounce – Ideal for email verification and list hygiene. Cleans your list, removes invalid addresses, and helps improve sender reputation.
- Litmus – Best for design and email previews. Shows how your emails look across devices, clients, and browsers for a consistent experience.
- Email on Acid – Good choice for pre-send testing and optimization. Runs spam tests, accessibility checks, and inbox previews in one dashboard.
- MXToolbox – Best free tool for domain and DNS checks. It is Ideal for quick diagnostics of DNS, blacklist, and email authentication settings.
5 Email Testing Tools For Marketers and Sales Teams in 2025
1. Inbox Radar by Saleshandy
Best For:
- Business Type: SMBs and agencies running cold email campaigns
- Roles: Sales teams, outreach specialists, and marketers focused on deliverability
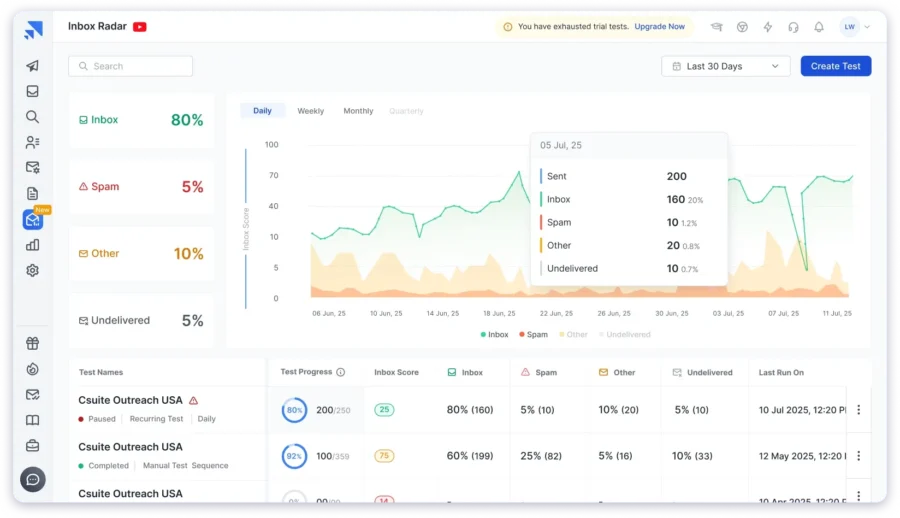
Inbox Radar by Saleshandy is an email testing tool built to help cold emailers and anyone doing outreach understand exactly where their emails land before sending.
It runs inbox placement tests across major providers such as:
- Gmail
- Google Workspace
- Outlook
- Microsoft 365
- Yahoo
- Zoho

How It Helps You Send Better Emails:
- Runs inbox placement tests before launching campaigns
- Identifies spam triggers and authentication issues (SPF, DKIM, DMARC)
- Helps you fix problems early to ensure more emails land in the inbox
The best part is its seed list.
Inbox Radar uses over 50+ test accounts, with more than 40 being real professional mailboxes.
This gives you a more accurate picture of how your B2B campaigns perform in real-world inboxes.
What I liked the most about Inbox Radar is that you can schedule and customize your tests.
You can choose the ESPs, email content, and even test frequency to track how your deliverability changes over time.
This makes it especially useful for teams that send campaigns regularly or across multiple domains.
Key Features of Inbox Radar
- Inbox placement testing across major providers
- ESP-to-ESP placement reports for deeper insight into sending domains
- Spam filter checks with a large seed inbox network
- Authentication audits for SPF, DKIM, and DMARC with guided fixes
- Domain and IP reputation monitoring, DNS, and blacklist checks
- Content analysis for risky words, links, and image-to-text ratio
- Test history to track improvements over time
Annual Pricing
Inbox Radar has 2 paid plans:
- Inbox Starter – $23/month (15 tests/month)
- Inbox Pro – $79/month (Unlimited tests/month)
Check out the pricing page to know more.
2. ZeroBounce
Best For:
- Business Type: B2B and B2C companies that need to clean, verify, and maintain high-quality email lists before sending campaigns.
- Roles: Outreach specialists.
The next email testing tool on my list is ZeroBounce.
It is best known for its accuracy in email verification and deliverability testing.
How It Helps You Send Better Emails:
- Cleans and verifies email lists before campaigns go live
- Detects invalid, spam trap, and abuse emails that could hurt deliverability
- Protects sender reputation by preventing bounces and spam complaints

The platform checks every email address in your list to ensure it is valid, active, and safe to send to.
It also enriches your data with useful insights like location, gender, and activity level to improve personalization.
Key Features of ZeroBounce
- Advanced email verification system to detect invalid and risky addresses
- AI-based scoring to flag inactive or low-engagement contacts
- Real-time verification API for forms and sign-ups
- Data enrichment with demographic and activity insights
- Spam trap and disposable email detection
- Easy integrations with HubSpot, Mailchimp, and other ESPs
Annual Pricing
ZeroBounce uses a pay-as-you-go model, starting at $15 for 2,000 validations, with discounts for larger volumes.
3. Litmus
Best For:
- Business Type: Enterprises, agencies, and large-scale marketing teams sending newsletters and automated campaigns.
- Roles: Email designers, content marketers, and email marketing campaign managers.
Litmus is one of the most popular tools among marketing teams for email preview testing and quality assurance.
What I liked the most about Litmus is how polished its visual previews are.
How It Helps You Send Better Emails:
- Previews how your email looks across 100+ devices, clients, and browsers
- Identifies layout or rendering issues before launch
- Checks for broken links, accessibility issues, and missing images

You can catch formatting errors, check dark mode compatibility, and even test accessibility before your campaign goes live.
However, Litmus is more focused on design testing than deliverability, so it is best suited for marketers who send promotional emails rather than cold outreach.
Key Features of Litmus
- Previews across 100+ devices, clients, and browsers
- Visual testing for desktop, web, and mobile versions
- Accessibility checks and dark mode previews
- Spam filter testing and content validation
- Link and image validation before sending
Annual Pricing
Plans start at $79 per month (billed annually) for basic testing, with advanced tiers offering collaboration, analytics, and integrations for larger teams.
4. Email on Acid
Best For:
- Business Type: Marketing agencies, SaaS companies, and enterprises that run frequent newsletters or promotional campaigns.
- Roles: Email marketers, QA specialists, and campaign managers.
If you and your team focus on ensuring every campaign looks perfect before sending, Email on Acid is a great choice.
It is designed for pre-send testing and optimization, helping you catch design, layout, and spam issues early.
How It Helps You Send Better Emails:
- Tests your email content across multiple devices and clients
- Runs spam and accessibility checks before sending
- Finds broken links, missing images, and rendering issues early

What I liked the most about Email on Acid is its all-in-one dashboard.
You can run spam tests, view inbox previews, and get accessibility feedback without switching tabs.
It also provides actionable recommendations to fix deliverability and rendering problems quickly.
Key Features of Inbox Radar
- Pre-send testing across 100+ clients and devices
- Spam filter and blocklist checks
- Accessibility and image validation reports
- Link validation to catch broken URLs
- Code analysis for HTML and CSS errors
- Inbox and dark-mode previews
- Collaboration tools for team feedback and approvals
Annual Pricing
Email on Acid plans start at $99 per month (billed annually), with higher tiers offering advanced analytics, collaboration features, and larger testing volumes.
5. MXToolbox
Best For:
- Business Type: SMBs, freelancers, and IT teams that manage their own email setup or monitor domain health.
- Roles: Marketers, technical admins, and founders
If you are looking for a free and technical email testing tool, MXToolbox is a solid choice.
It provides instant diagnostics for your domain health, DNS settings, and blacklist status.
You can test whether your SPF, DKIM, and DMARC records are correctly configured and troubleshoot issues that may affect inbox placement.

How It Helps You Send Better Emails:
- Checks your domain, DNS, and email authentication setup
- Detects blacklist issues that can harm deliverability
- Helps ensure your domain reputation stays clean before sending
What I liked the most about MXToolbox is its simplicity.
You just enter your domain or IP address, and it runs a full set of checks within seconds, no setup, no learning curve, and no cost.
Key Features of Inbox Radar
- DNS and MX record lookup for any domain
- Blacklist check across 100+ spam databases
- SPF, DKIM, and DMARC validation tools
- SMTP diagnostics to find sending issues
- Email header analysis for troubleshooting
Annual Pricing
MXToolbox offers a free version with basic tests. Paid plans start at $129 per year, which include advanced monitoring, automated alerts, and historical reports.
Send Your Emails With Confidence Every Time
Each of these email testing tools has its own strengths.
- ZeroBounce helps you clean and validate your contact lists.
- Litmus and Email on Acid make sure your emails look perfect across clients and devices.
- MXToolbox is handy for quick domain and authentication checks.
But if you are serious about improving inbox placement and deliverability for cold or marketing emails, Inbox Radar by Saleshandy is the clear winner.
It goes beyond design or verification and gives you a complete picture of how mailbox providers treat your emails before you send them.
You can also take a free email deliverability test to see where your next campaign lands.
Email Testing Tools – FAQs
1. How Do Email Testing Tools Improve Deliverability and Inbox Placement?
Email testing tools scan your emails for spam triggers, authentication errors, and content issues before sending. They help you fix problems early so your messages reach real inboxes instead of landing in spam or promotions tabs.
2. What Should I Check Before Sending an Email Campaign?
Always test for broken links, missing authentication records (SPF, DKIM, DMARC), spam-like words, and image-to-text ratio. Tools like Inbox Radar or Email on Acid can spot these issues before your campaign goes live.
3. Can I Use Free Email Testing Tools, or Are Paid Ones More Reliable?
Free tools are fine for basic checks, but paid tools provide deeper insights like inbox placement tests, spam score reports, and domain reputation tracking. If deliverability matters to your results, go with a paid option.
4. Which Is the Best Email Testing Tool for Cold Email Campaigns?
For cold outreach, Inbox Radar by Saleshandy is one of the best. It tests inbox placement across major providers, flags spam triggers, and gives clear fixes that improve sender reputation over time.
5. How Often Should I Test My Emails for Deliverability?
Run deliverability tests before every new campaign and again whenever you change domains, content style, or sending volume. Regular testing helps maintain a strong sender reputation and consistent inbox placement.
6. What’s the Difference Between Email Preview Testing and Spam Testing?
Preview testing shows how your email looks across devices and clients. Spam testing, on the other hand, checks if your message will get flagged or filtered. Both together ensure better design and higher inbox rates.